2024-04-19 08:35:26 +02:00
2024-03-04 17:17:20 +01:00

Prowler SaaS and Prowler Open Source are as dynamic and adaptable as the environment theyre meant to protect. Trusted by the leaders in security.

Learn more at prowler.com

Prowler community on Slack
Join our Prowler community!


Slack Shield Python Version Python Version PyPI Prowler Downloads Docker Pulls Docker Docker AWS ECR Gallery

Repo size Issues Version Version Contributors License Twitter Twitter


Description

Prowler is an Open Source security tool to perform AWS, Azure, Google Cloud and Kubernetes security best practices assessments, audits, incident response, continuous monitoring, hardening and forensics readiness, and also remediations! We have Prowler CLI (Command Line Interface) that we call Prowler Open Source and a service on top of it that we call Prowler SaaS.

Prowler CLI

prowler <provider>

Prowler CLI Execution

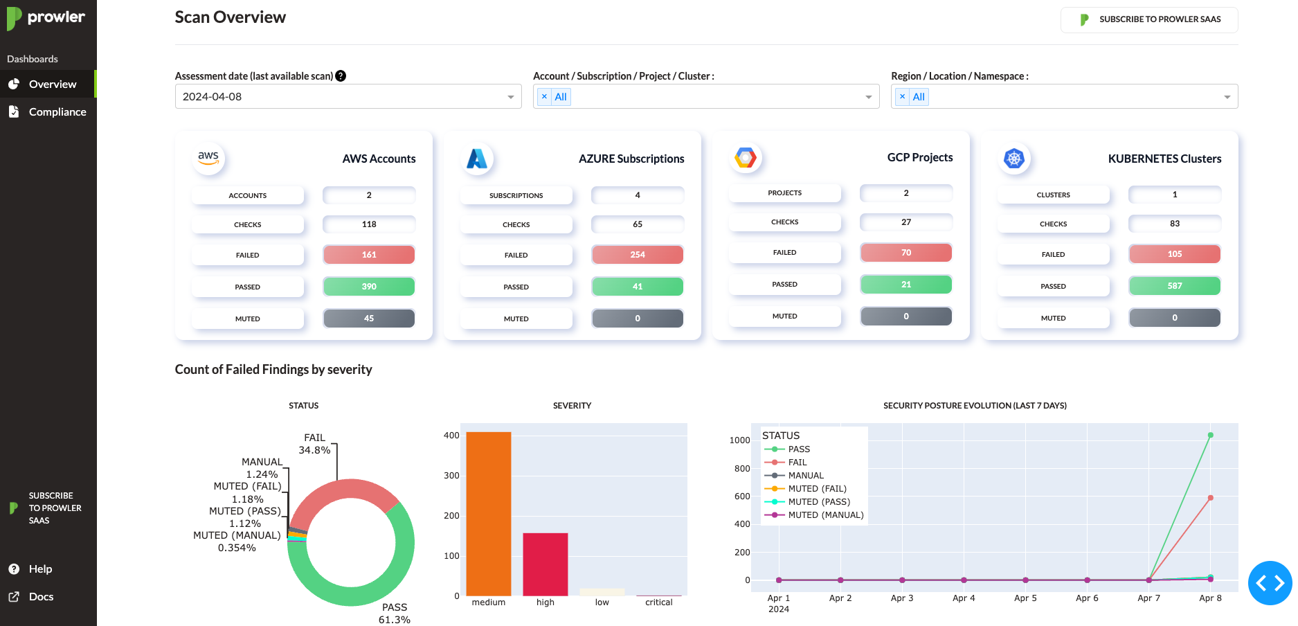
Prowler Dashboard

prowler dashboard

Prowler Dashboard

It contains hundreds of controls covering CIS, NIST 800, NIST CSF, CISA, RBI, FedRAMP, PCI-DSS, GDPR, HIPAA, FFIEC, SOC2, GXP, AWS Well-Architected Framework Security Pillar, AWS Foundational Technical Review (FTR), ENS (Spanish National Security Scheme) and your custom security frameworks.

Provider Checks Services Compliance Frameworks Categories
AWS 304 61 -> prowler aws --list-services 28 -> prowler aws --list-compliance 6 -> prowler aws --list-categories
GCP 75 11 -> prowler gcp --list-services 1 -> prowler gcp --list-compliance 2 -> prowler gcp --list-categories
Azure 127 16 -> prowler azure --list-services 2 -> prowler azure --list-compliance 2 -> prowler azure --list-categories
Kubernetes 83 7 -> prowler kubernetes --list-services 1 -> prowler kubernetes --list-compliance 7 -> prowler kubernetes --list-categories

💻 Installation

Pip package

Prowler is available as a project in PyPI, thus can be installed using pip with Python >= 3.9, < 3.13:

pip install prowler
prowler -v

More details at https://docs.prowler.com

Containers

The available versions of Prowler are the following:

  • latest: in sync with master branch (bear in mind that it is not a stable version)
  • v3-latest: in sync with v3 branch (bear in mind that it is not a stable version)
  • <x.y.z> (release): you can find the releases here, those are stable releases.
  • stable: this tag always point to the latest release.
  • v3-stable: this tag always point to the latest release for v3.

The container images are available here:

From Github

Python >= 3.9, < 3.13 is required with pip and poetry:

git clone https://github.com/prowler-cloud/prowler
cd prowler
poetry shell
poetry install
python prowler.py -v

📐✏️ High level architecture

You can run Prowler from your workstation, a Kubernetes Job, a Google Compute Engine, an Azure VM, an EC2 instance, Fargate or any other container, CloudShell and many more.

Architecture

Deprecations from v3

General

  • Allowlist now is called Mutelist.
  • The --quiet option has been deprecated, now use the --status flag to select the finding's status you want to get from PASS, FAIL or MANUAL.
  • All INFO finding's status has changed to MANUAL.
  • The CSV output format is common for all the providers.

We have deprecated some of our outputs formats:

  • The HTML is replaced for the new Prowler Dashboard, run prowler dashboard.
  • The native JSON is replaced for the JSON OCSF v1.1.0, common for all the providers.

AWS

  • Deprecate the AWS flag --sts-endpoint-region since we use AWS STS regional tokens.
  • To send only FAILS to AWS Security Hub, now use either --send-sh-only-fails or --security-hub --status FAIL.

📖 Documentation

Install, Usage, Tutorials and Developer Guide is at https://docs.prowler.com/

📃 License

Prowler is licensed as Apache License 2.0 as specified in each file. You may obtain a copy of the License at http://www.apache.org/licenses/LICENSE-2.0

Description
Prowler is an Open Source Security tool for AWS, Azure, GCP and Kubernetes to do security assessments, audits, incident response, compliance, continuous monitoring, hardening and forensics readiness. Includes CIS, NIST 800, NIST CSF, CISA, FedRAMP, PCI-DSS, GDPR, HIPAA, FFIEC, SOC2, GXP, Well-Architected Security, ENS and more
Readme Apache-2.0 274 MiB
Languages
Python 88.9%
TypeScript 10.3%
Shell 0.3%
HCL 0.3%