2025-04-08 13:14:51 -04:00
2025-04-08 13:14:51 -04:00
2024-03-04 17:17:20 +01:00
2024-05-27 14:16:35 -04:00

Prowler Open Source is as dynamic and adaptable as the environment theyre meant to protect. Trusted by the leaders in security.

Learn more at prowler.com

Prowler community on Slack
Join our Prowler community!


Slack Shield Python Version Python Version PyPI Prowler Downloads Docker Pulls Docker Docker AWS ECR Gallery

Repo size Issues Version Version Contributors License Twitter Twitter


Description

Prowler is an Open Source security tool to perform AWS, Azure, Google Cloud and Kubernetes security best practices assessments, audits, incident response, continuous monitoring, hardening and forensics readiness, and also remediations! We have Prowler CLI (Command Line Interface) that we call Prowler Open Source and a service on top of it that we call Prowler Cloud.

Prowler App

Prowler App is a web application that allows you to run Prowler in your cloud provider accounts and visualize the results in a user-friendly interface.

Prowler App

More details at Prowler App Documentation

Prowler CLI

prowler <provider>

Prowler CLI Execution

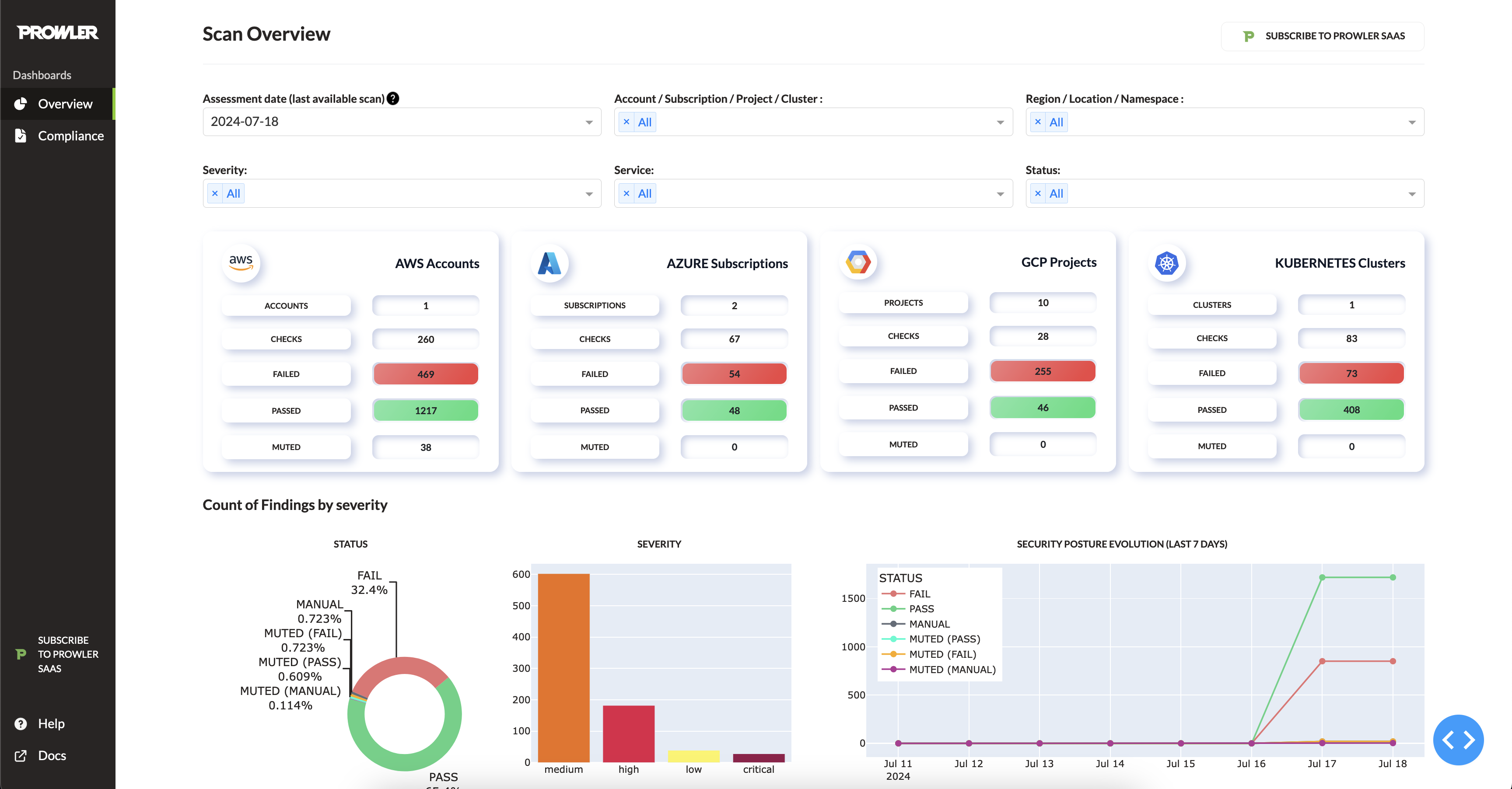
Prowler Dashboard

prowler dashboard

Prowler Dashboard

It contains hundreds of controls covering CIS, NIST 800, NIST CSF, CISA, RBI, FedRAMP, PCI-DSS, GDPR, HIPAA, FFIEC, SOC2, GXP, AWS Well-Architected Framework Security Pillar, AWS Foundational Technical Review (FTR), ENS (Spanish National Security Scheme) and your custom security frameworks.

Provider Checks Services Compliance Frameworks Categories
AWS 564 82 33 10
GCP 77 13 5 3
Azure 140 18 6 3
Kubernetes 83 7 2 7
Microsoft365 5 2 1 0

You can list the checks, services, compliance frameworks and categories with prowler <provider> --list-checks, prowler <provider> --list-services, prowler <provider> --list-compliance and prowler <provider> --list-categories.

💻 Installation

Prowler App

Prowler App can be installed in different ways, depending on your environment:

See how to use Prowler App in the Prowler App Usage Guide.

Docker Compose

Requirements

Commands

curl -LO https://raw.githubusercontent.com/prowler-cloud/prowler/refs/heads/master/docker-compose.yml
curl -LO https://raw.githubusercontent.com/prowler-cloud/prowler/refs/heads/master/.env
docker compose up -d

Containers are built for linux/amd64. If your workstation's architecture is different, please set DOCKER_DEFAULT_PLATFORM=linux/amd64 in your environment or use the --platform linux/amd64 flag in the docker command. Enjoy Prowler App at http://localhost:3000 by signing up with your email and password.

From GitHub

Requirements

Commands to run the API

git clone https://github.com/prowler-cloud/prowler
cd prowler/api
poetry install
eval $(poetry env activate)
set -a
source .env
docker compose up postgres valkey -d
cd src/backend
python manage.py migrate --database admin
gunicorn -c config/guniconf.py config.wsgi:application

Important

Starting from Poetry v2.0.0, poetry shell has been deprecated in favor of poetry env activate.

If your poetry version is below 2.0.0 you must keep using poetry shell to activate your environment. In case you have any doubts, consult the Poetry environment activation guide: https://python-poetry.org/docs/managing-environments/#activating-the-environment

Now, you can access the API documentation at http://localhost:8080/api/v1/docs.

Commands to run the API Worker

git clone https://github.com/prowler-cloud/prowler
cd prowler/api
poetry install
eval $(poetry env activate)
set -a
source .env
cd src/backend
python -m celery -A config.celery worker -l info -E

Commands to run the API Scheduler

git clone https://github.com/prowler-cloud/prowler
cd prowler/api
poetry install
eval $(poetry env activate)
set -a
source .env
cd src/backend
python -m celery -A config.celery beat -l info --scheduler django_celery_beat.schedulers:DatabaseScheduler

Commands to run the UI

git clone https://github.com/prowler-cloud/prowler
cd prowler/ui
npm install
npm run build
npm start

Enjoy Prowler App at http://localhost:3000 by signing up with your email and password.

Prowler CLI

Pip package

Prowler CLI is available as a project in PyPI, thus can be installed using pip with Python > 3.9.1, < 3.13:

pip install prowler
prowler -v

More details at https://docs.prowler.com

Containers

The available versions of Prowler CLI are the following:

  • latest: in sync with master branch (bear in mind that it is not a stable version)
  • v4-latest: in sync with v4 branch (bear in mind that it is not a stable version)
  • v3-latest: in sync with v3 branch (bear in mind that it is not a stable version)
  • <x.y.z> (release): you can find the releases here, those are stable releases.
  • stable: this tag always point to the latest release.
  • v4-stable: this tag always point to the latest release for v4.
  • v3-stable: this tag always point to the latest release for v3.

The container images are available here:

From GitHub

Python > 3.9.1, < 3.13 is required with pip and poetry:

git clone https://github.com/prowler-cloud/prowler
cd prowler
eval $(poetry env activate)
poetry install
python prowler.py -v

Important

Starting from Poetry v2.0.0, poetry shell has been deprecated in favor of poetry env activate.

If your poetry version is below 2.0.0 you must keep using poetry shell to activate your environment. In case you have any doubts, consult the Poetry environment activation guide: https://python-poetry.org/docs/managing-environments/#activating-the-environment

If you want to clone Prowler from Windows, use git config core.longpaths true to allow long file paths.

📐✏️ High level architecture

Prowler App

The Prowler App consists of three main components:

  • Prowler UI: A user-friendly web interface for running Prowler and viewing results, powered by Next.js.
  • Prowler API: The backend API that executes Prowler scans and stores the results, built with Django REST Framework.
  • Prowler SDK: A Python SDK that integrates with the Prowler CLI for advanced functionality.

Prowler App Architecture

Prowler CLI

You can run Prowler from your workstation, a Kubernetes Job, a Google Compute Engine, an Azure VM, an EC2 instance, Fargate or any other container, CloudShell and many more.

Architecture

Deprecations from v3

General

  • Allowlist now is called Mutelist.
  • The --quiet option has been deprecated, now use the --status flag to select the finding's status you want to get from PASS, FAIL or MANUAL.
  • All INFO finding's status has changed to MANUAL.
  • The CSV output format is common for all the providers.

We have deprecated some of our outputs formats:

  • The native JSON is replaced for the JSON OCSF v1.1.0, common for all the providers.

AWS

  • Deprecate the AWS flag --sts-endpoint-region since we use AWS STS regional tokens.
  • To send only FAILS to AWS Security Hub, now use either --send-sh-only-fails or --security-hub --status FAIL.

📖 Documentation

Install, Usage, Tutorials and Developer Guide is at https://docs.prowler.com/

📃 License

Prowler is licensed as Apache License 2.0 as specified in each file. You may obtain a copy of the License at http://www.apache.org/licenses/LICENSE-2.0

Description
Prowler is an Open Source Security tool for AWS, Azure, GCP and Kubernetes to do security assessments, audits, incident response, compliance, continuous monitoring, hardening and forensics readiness. Includes CIS, NIST 800, NIST CSF, CISA, FedRAMP, PCI-DSS, GDPR, HIPAA, FFIEC, SOC2, GXP, Well-Architected Security, ENS and more
Readme Apache-2.0 274 MiB
Languages
Python 88.9%
TypeScript 10.3%
Shell 0.3%
HCL 0.3%