2026-01-13 10:16:28 +01:00

Prowler is the Open Cloud Security platform trusted by thousands to automate security and compliance in any cloud environment. With hundreds of ready-to-use checks and compliance frameworks, Prowler delivers real-time, customizable monitoring and seamless integrations, making cloud security simple, scalable, and cost-effective for organizations of any size.

Secure ANY cloud at AI Speed at prowler.com

Prowler community on Slack
Join our Prowler community!


Slack Shield Python Version Python Version PyPI Downloads Docker Pulls AWS ECR Gallery

Version Version Contributors Issues License Twitter Twitter


Description

Prowler is the worlds most widely used open-source cloud security platform that automates security and compliance across any cloud environment. With hundreds of ready-to-use security checks, remediation guidance, and compliance frameworks, Prowler is built to “Secure ANY cloud at AI Speed”. Prowler delivers AI-driven, customizable, and easy-to-use assessments, dashboards, reports, and integrations, making cloud security simple, scalable, and cost-effective for organizations of any size.

Prowler includes hundreds of built-in controls to ensure compliance with standards and frameworks, including:

  • Prowler ThreatScore: Weighted risk prioritization scoring that helps you focus on the most critical security findings first
  • Industry Standards: CIS, NIST 800, NIST CSF, CISA, and MITRE ATT&CK
  • Regulatory Compliance and Governance: RBI, FedRAMP, PCI-DSS, and NIS2
  • Frameworks for Sensitive Data and Privacy: GDPR, HIPAA, and FFIEC
  • Frameworks for Organizational Governance and Quality Control: SOC2, GXP, and ISO 27001
  • Cloud-Specific Frameworks: AWS Foundational Technical Review (FTR), AWS Well-Architected Framework, and BSI C5
  • National Security Standards: ENS (Spanish National Security Scheme) and KISA ISMS-P (Korean)
  • Custom Security Frameworks: Tailored to your needs

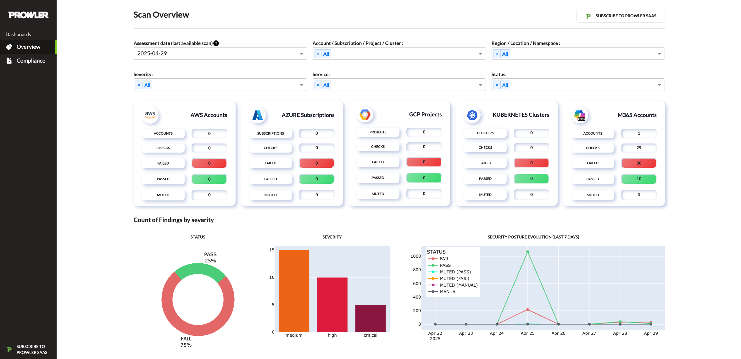
Prowler App / Prowler Cloud

Prowler App / Prowler Cloud is a web-based application that simplifies running Prowler across your cloud provider accounts. It provides a user-friendly interface to visualize the results and streamline your security assessments.

Prowler App Risk Pipeline Threat Map

For more details, refer to the Prowler App Documentation

Prowler CLI

prowler <provider>

Prowler CLI Execution

Prowler Dashboard

prowler dashboard

Prowler Dashboard

Prowler at a Glance

Tip

For the most accurate and up-to-date information about checks, services, frameworks, and categories, visit Prowler Hub.

Provider Checks Services Compliance Frameworks Categories Support Interface
AWS 584 85 40 17 Official UI, API, CLI
GCP 89 17 14 5 Official UI, API, CLI
Azure 169 22 15 8 Official UI, API, CLI
Kubernetes 84 7 6 9 Official UI, API, CLI
GitHub 20 2 1 2 Official UI, API, CLI
M365 70 7 3 2 Official UI, API, CLI
OCI 52 15 1 12 Official UI, API, CLI
Alibaba Cloud 63 10 1 9 Official CLI
IaC See trivy docs. N/A N/A N/A Official UI, API, CLI
MongoDB Atlas 10 4 0 3 Official UI, API, CLI
LLM See promptfoo docs. N/A N/A N/A Official CLI
NHN 6 2 1 0 Unofficial CLI

Note

The numbers in the table are updated periodically.

Note

Use the following commands to list Prowler's available checks, services, compliance frameworks, and categories:

  • prowler <provider> --list-checks
  • prowler <provider> --list-services
  • prowler <provider> --list-compliance
  • prowler <provider> --list-categories

💻 Installation

Prowler App

Prowler App offers flexible installation methods tailored to various environments:

For detailed instructions on using Prowler App, refer to the Prowler App Usage Guide.

Docker Compose

Requirements

Commands

curl -LO https://raw.githubusercontent.com/prowler-cloud/prowler/refs/heads/master/docker-compose.yml
curl -LO https://raw.githubusercontent.com/prowler-cloud/prowler/refs/heads/master/.env
docker compose up -d

Containers are built for linux/amd64.

Configuring Your Workstation for Prowler App

If your workstation's architecture is incompatible, you can resolve this by:

  • Setting the environment variable: DOCKER_DEFAULT_PLATFORM=linux/amd64
  • Using the following flag in your Docker command: --platform linux/amd64

Once configured, access the Prowler App at http://localhost:3000. Sign up using your email and password to get started.

Common Issues with Docker Pull Installation

Note

If you want to use AWS role assumption (e.g., with the "Connect assuming IAM Role" option), you may need to mount your local .aws directory into the container as a volume (e.g., - "${HOME}/.aws:/home/prowler/.aws:ro"). There are several ways to configure credentials for Docker containers. See the Troubleshooting section for more details and examples.

You can find more information in the Troubleshooting section.

From GitHub

Requirements

Commands to run the API

git clone https://github.com/prowler-cloud/prowler
cd prowler/api
poetry install
eval $(poetry env activate)
set -a
source .env
docker compose up postgres valkey -d
cd src/backend
python manage.py migrate --database admin
gunicorn -c config/guniconf.py config.wsgi:application

Important

As of Poetry v2.0.0, the poetry shell command has been deprecated. Use poetry env activate instead for environment activation.

If your Poetry version is below v2.0.0, continue using poetry shell to activate your environment. For further guidance, refer to the Poetry Environment Activation Guide https://python-poetry.org/docs/managing-environments/#activating-the-environment.

After completing the setup, access the API documentation at http://localhost:8080/api/v1/docs.

Commands to run the API Worker

git clone https://github.com/prowler-cloud/prowler
cd prowler/api
poetry install
eval $(poetry env activate)
set -a
source .env
cd src/backend
python -m celery -A config.celery worker -l info -E

Commands to run the API Scheduler

git clone https://github.com/prowler-cloud/prowler
cd prowler/api
poetry install
eval $(poetry env activate)
set -a
source .env
cd src/backend
python -m celery -A config.celery beat -l info --scheduler django_celery_beat.schedulers:DatabaseScheduler

Commands to run the UI

git clone https://github.com/prowler-cloud/prowler
cd prowler/ui
pnpm install
pnpm run build
pnpm start

Once configured, access the Prowler App at http://localhost:3000. Sign up using your email and password to get started.

Prowler CLI

Pip package

Prowler CLI is available as a project in PyPI. Consequently, it can be installed using pip with Python >3.9.1, <3.13:

pip install prowler
prowler -v

For further guidance, refer to https://docs.prowler.com

Containers

Available Versions of Prowler CLI

The following versions of Prowler CLI are available, depending on your requirements:

  • latest: Synchronizes with the master branch. Note that this version is not stable.
  • v4-latest: Synchronizes with the v4 branch. Note that this version is not stable.
  • v3-latest: Synchronizes with the v3 branch. Note that this version is not stable.
  • <x.y.z> (release): Stable releases corresponding to specific versions. You can find the complete list of releases here.
  • stable: Always points to the latest release.
  • v4-stable: Always points to the latest release for v4.
  • v3-stable: Always points to the latest release for v3.

The container images are available here:

From GitHub

Python >3.9.1, <3.13 is required with pip and Poetry:

git clone https://github.com/prowler-cloud/prowler
cd prowler
eval $(poetry env activate)
poetry install
python prowler-cli.py -v

Important

To clone Prowler on Windows, configure Git to support long file paths by running the following command: git config core.longpaths true.

Important

As of Poetry v2.0.0, the poetry shell command has been deprecated. Use poetry env activate instead for environment activation.

If your Poetry version is below v2.0.0, continue using poetry shell to activate your environment. For further guidance, refer to the Poetry Environment Activation Guide https://python-poetry.org/docs/managing-environments/#activating-the-environment.

✏️ High level architecture

Prowler App

Prowler App is composed of four key components:

  • Prowler UI: A web-based interface, built with Next.js, providing a user-friendly experience for executing Prowler scans and visualizing results.
  • Prowler API: A backend service, developed with Django REST Framework, responsible for running Prowler scans and storing the generated results.
  • Prowler SDK: A Python SDK designed to extend the functionality of the Prowler CLI for advanced capabilities.
  • Prowler MCP Server: A Model Context Protocol server that provides AI tools for Lighthouse, the AI-powered security assistant. This is a critical dependency for Lighthouse functionality.

Prowler App Architecture

Prowler CLI

Running Prowler

Prowler can be executed across various environments, offering flexibility to meet your needs. It can be run from:

  • Your own workstation

  • A Kubernetes Job

  • Google Compute Engine

  • Azure Virtual Machines (VMs)

  • Amazon EC2 instances

  • AWS Fargate or other container platforms

  • CloudShell

And many more environments.

Architecture

🤖 AI Skills for Development

Prowler includes a comprehensive set of AI Skills that help AI coding assistants understand Prowler's codebase patterns and conventions.

What are AI Skills?

Skills are structured instructions that give AI assistants the context they need to write code that follows Prowler's standards. They include:

  • Coding patterns for each component (SDK, API, UI, MCP Server)
  • Testing conventions (pytest, Playwright)
  • Architecture guidelines (Clean Architecture, RLS patterns)
  • Framework-specific rules (React 19, Next.js 15, Django DRF, Tailwind 4)

Available Skills

Category Skills
Generic typescript, react-19, nextjs-15, tailwind-4, playwright, pytest, django-drf, zod-4, zustand-5, ai-sdk-5
Prowler prowler, prowler-api, prowler-ui, prowler-mcp, prowler-sdk-check, prowler-test-ui, prowler-test-api, prowler-test-sdk, prowler-compliance, prowler-provider, prowler-pr, prowler-docs

Setup

./skills/setup.sh

This configures skills for AI coding assistants that follow the agentskills.io standard:

Tool Configuration
Claude Code .claude/skills/ (symlink)
OpenCode .claude/skills/ (symlink)
Codex (OpenAI) .codex/skills/ (symlink)
GitHub Copilot .github/skills/ (symlink)
Gemini CLI .gemini/skills/ (symlink)

Note: Restart your AI coding assistant after running setup to load the skills. Gemini CLI requires experimental.skills enabled in settings.

📖 Documentation

For installation instructions, usage details, tutorials, and the Developer Guide, visit https://docs.prowler.com/

📃 License

Prowler is licensed under the Apache License 2.0.

A copy of the License is available at http://www.apache.org/licenses/LICENSE-2.0

Description
Prowler is an Open Source Security tool for AWS, Azure, GCP and Kubernetes to do security assessments, audits, incident response, compliance, continuous monitoring, hardening and forensics readiness. Includes CIS, NIST 800, NIST CSF, CISA, FedRAMP, PCI-DSS, GDPR, HIPAA, FFIEC, SOC2, GXP, Well-Architected Security, ENS and more
Readme Apache-2.0 274 MiB
Languages
Python 88.9%
TypeScript 10.3%
Shell 0.3%
HCL 0.3%